기업의 기후위기 리스크 대응 관리를 지원하는 솔루션
리빗은 기업의 기후위기 리스크 관리 솔루션 분야에서 선도적인 기업입니다.
기업의 친환경 경영 및 온실가스 배출 관리를 위한 다양한 솔루션을 제공하고 있습니다.
기업의 경쟁력은 ESG, 환경 리스크 관리라는 철학을 바탕으로 기업의 ESG 가치를 사회에 공유하며 기업의 지속가능 발전을 위해 노력하고 있습니다.
리빗은 기업의 기후위기 리스크 관리 솔루션 분야에서 선도적인 기업입니다.
주요성과
2024
•
중기부 TIPS R&D 사업 선정 (딥러닝 기반 탄소감축 시뮬레이터 연구개발)
•
한전 KEPCO 에너지 스타트업 선정
•
대형 건설사 고객 대상 국토부 온실가스 배출관리 규제 대응 수행
•
우리금융 디노랩 선정
•
BNK 경남은행 인큐베이터 선정
•
DGB대구금융 피움랩 선정
•
중진공 글로벌 진출 지원사업 선정 (동남아시아)
2023
•
기술보증기금 (기보) 벤처캠프 12기 선정
•
수자원공사 협력기업 선정
•
호반건설 온실가스 배출 관리 솔루션 오픈 이노베이션 진행
•
한국가스공사 에너지 스타트업 선정
•
남동발전 서포터즈 사업 선정
•
스파크랩, 플랜에이치 Seed 투자 유치
2022
•
예비창업패키지 선정
•
㈜리빗 법인 설립
•
경기테크노파크 ICT, SW 선정
•
벤처기업 인증 및 연구개발 전담부서 설립
•
성남시 지역문제 해결형 실증사업 수행
•
산학공동기술 개발 과제 수행
제품/서비스
1.
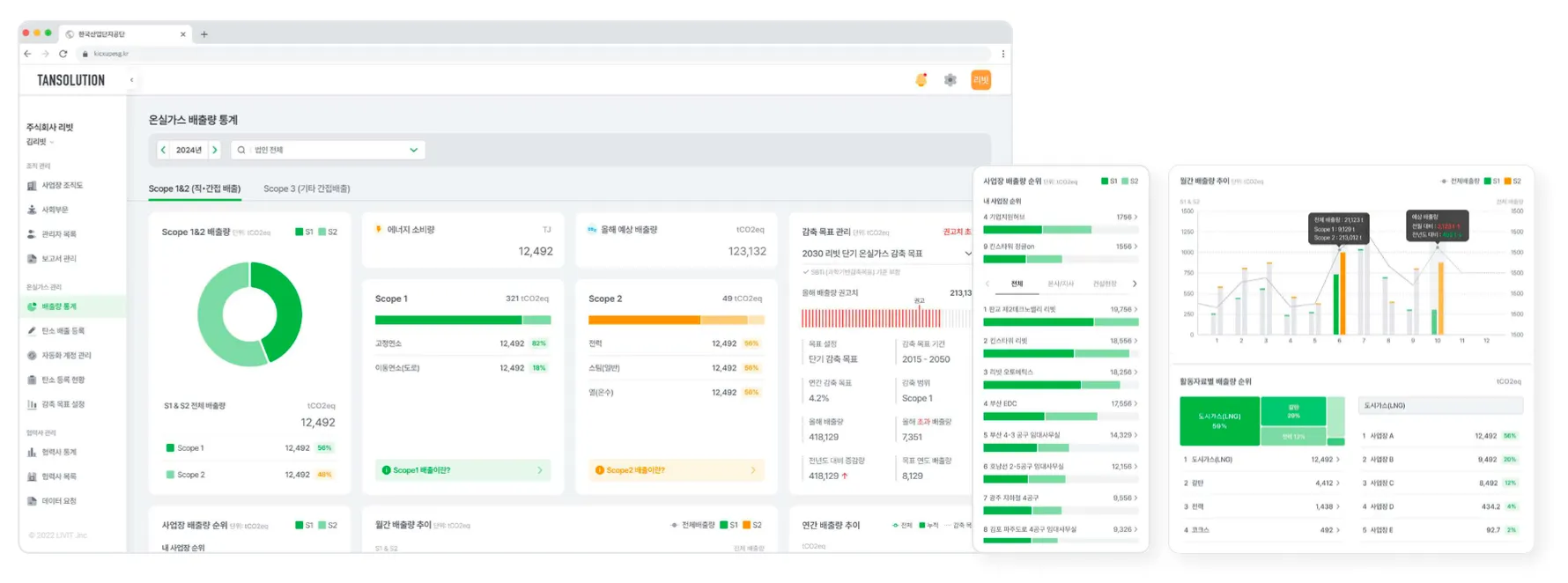
사업장 및 배출활동 별 온실가스 인벤토리 구축
a.
배출원 데이터 간편 입력 UI 기반의 기업 조직경계 설정 및 등록
b.
Scope1 건물 및 차량 등에서 직접 에너지원 (LNG, 휘발유 등)
c.
Scope2 건물 등에서 전기 또는 스팀 등 간접 에너지원
•
본사를 포함한 사업장 별 전력, 도시가스, 폐기물 데이터 연동 자동화
d.
Scope3 협력사 온실가스 배출 관리 데이터 수집
•
자재, 장비, 폐기물 사용에 따른 배출량
2.
목표관리제 기업 대응 보고서 및 감축 목표 설정 지원
a.
목표관리제 자료 제출 요구에 대한 대응 보고서 자동 생성 기능 제공
b.
GRI 가이드라인에 기반한 환경 정보 보고서 등 템플릿 제공
c.
SBTi 과학기반 감축 목표 가이드라인을 기반으로 한 감축 목표 설정 지원
d.
온실가스 외부 감축 사업 도입 시 경제성 분석 진단 시뮬레이션을 통한 감축 로드맵 지원
핵심기술
1.
주요 온실가스 배출원 수집 자동 데이터 100% 정확성, 수초 이내 최근 연도데이터 수집 가능
2.
제안사 자체 인력을 통해 기업 고객 대상 온실가스 인벤토리 구축 및 감축 컨설팅 방안 제공
3.
부가 서비스
•
기타 간접 배출원 산정 기능, 임직원 출퇴근, 출장, ESG 챌린지 기능을 가진 APP 연동 기능, 온실가스 감축 경제성 분석 진단 서비스 등
기후 임팩트
당사는 국내외 규제에 직접 영향을 받는 기업을 대상으로 온실가스 인벤토리 구축과 탄소중립 목표 설정 및 감축 방안 로드맵을 제시해주는 솔루션을 제공을 하고 있습니다. 당사 솔루션을 통해 기업은 온실가스 감축 목표를 기반으로 체계적으로 탄소중립 목표달성을 위한 로드맵을 구축하여 국가적 탄소중립 달성에 함께 기여합니다.





